
① Sewage Pump
② Booster Pump
③ Pipeline Pump
④ Centrifugal Pump
⑤ Submersible Pump
⑥ Multistage Pump
⑦ Deep-Well Pump
产品名称 1
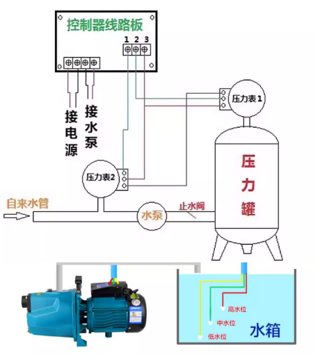
Working principle:
When there is no water in the tap, the moving needle (black pointer) of the pressure gauge (2) returns to zero, connecting 1 and 2 of the pressure gauge (2), and simultaneously connecting 1 and 3 of the circuit board, keeping the control box in a shutdown state. (Regardless of whether the pressure tank is short of water or not, the water pump does not work.).
2. When the tap water pipe is filled with water, the moving needle (black pointer) of the pressure gauge (2) moves upwards, connecting 1 and 3 of the pressure gauge (2), which is equivalent to directly connecting 1 of the pressure gauge (1) to 1 of the circuit board. At this point, the entire system behaves as if there is only one pressure gauge, and the control box will automatically operate based on whether there is a water shortage in the pressure tank. 3. If the tap water suddenly cuts off while the water is being filled, the moving needle (black pointer) of the pressure gauge (2) quickly falls back, connecting 1 and 2 of the pressure gauge (2), forcing the control box to stop. Adjustment pointer instructions:
Pressure gauge (1) adjusts its start and stop based on the customer's own water pressure. For pressure gauge (2), adjust the upper limit to 1, which is slightly lower than the usual pressure of tap water, and set the lower limit to the middle position between zero and the upper limit. 2. If you are unsure about the installation, you can consult us. We have professional technicians to guide the installation.
Working Principle
Water Scarcity Protection
Wiring Instructions